LMFHub is a predictive planning tool developed by CGA Simulation in partnership with Transport for Greater Manchester (TfGM) to help cities design smarter, cleaner, and more cost-effective last-mile logistics infrastructure. The project was supported by a £100,000 Department for Transport TRIG grant and addresses one of the most pressing challenges in urban mobility: how goods move through cities efficiently and sustainably.
LMFHub uses digital twin simulation and Agent-Based Modelling to test “what-if” scenarios for last-mile freight before expensive real-world decisions are made. Planners can explore how new logistics hubs, micro-consolidation sites, and green transport modes will affect delivery times, congestion, cost, and emissions over time.
What LMFHub Does
LMFHub enables transport authorities, planners, and project managers to plan future logistics infrastructure with confidence. By simulating freight movement across real city environments, it helps identify the best locations for last-mile hubs and the most efficient delivery routes.
The platform is designed to support the transition to low-carbon delivery models, including e-cargo bikes and other micromobility solutions, while remaining practical and usable for large-scale planning projects.

Key Benefits
Streamlined Planning
Reduces the time, cost, and manual effort typically required in large infrastructure and logistics planning projects.
Accurate City-Scale Modelling
Successfully simulates entire urban areas with high spatial and behavioural accuracy using real-world data.
Sustainable Delivery Solutions
Supports the adoption of green transport options such as e-cargo bikes, helping organisations meet net-zero and air-quality targets.
Cost-Effective and Accessible
Designed to be affordable and user-friendly for planners and project managers, without the need for specialist consultancy software.
How It Works
LMFHub combines an Agent-Based Model of human and vehicle behaviour with multiple real-world data sources, including:
- OpenStreetMap road and infrastructure data
- Traffic and signal data (e.g. SCOOT)
- Source–destination and freight demand information
This is paired with a delivery optimisation algorithm informed by real-world e-cargo bike trials, allowing the system to reflect practical operational constraints rather than theoretical models.
The simulation can model:
- Freight movement by van, cargo bike, pedestrian courier, bus, and train
- Human movement across transport modes
- Interactions between traffic, delivery density, and infrastructure changes


Core Features
Site Optimiser
Uses statistical analysis and agent-based modelling to compare geographical locations and identify optimal sites for last-mile freight hubs.
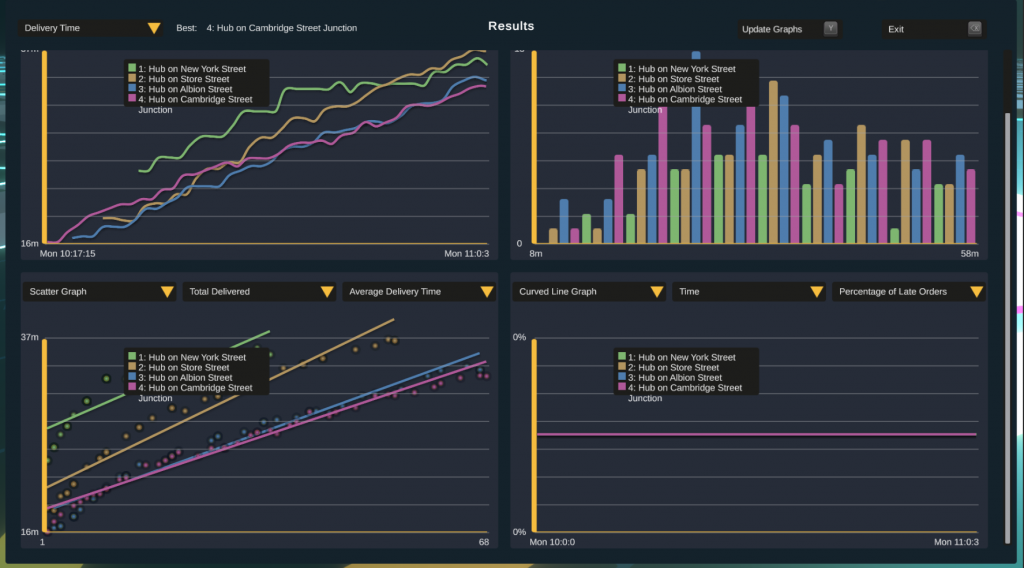
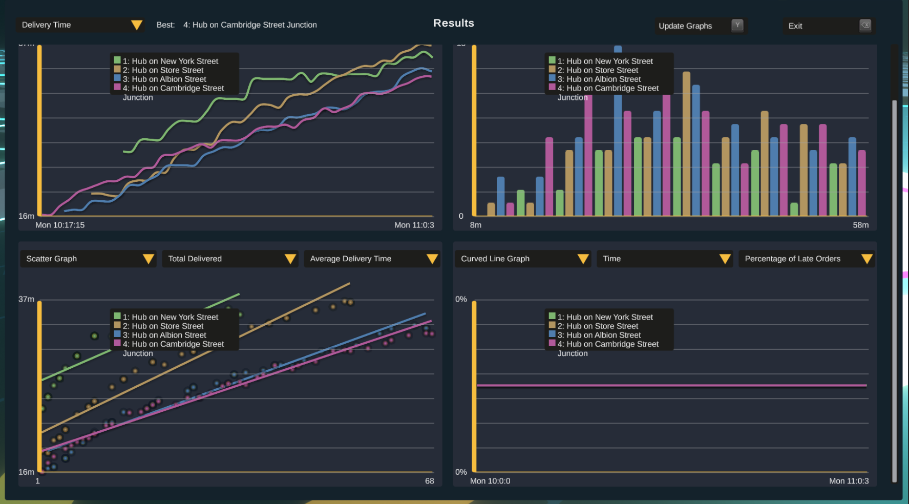
Visual Simulations
Provides clear, intuitive visualisations of delivery routes, journey times, and operational impact within a city-scale digital twin.
Advanced Technology Stack
Built using Unity3D and digital twin technology, with A* route planning and Postman Problem algorithms to optimise delivery efficiency.
Collaborative Design
Co-created with Transport for Greater Manchester to ensure the tool aligns with real planning needs and long-term regional transport strategies.

Planning the Future of Last-Mile Freight
LMFHub gives cities the ability to test future logistics strategies today—from micro-consolidation hubs to zero-emission delivery fleets—using predictive, data-driven simulation rather than guesswork. The result is better infrastructure decisions, lower delivery costs, reduced congestion, and more sustainable urban freight systems.
